
Оператор налоговых данных «Уровня» устанавливает кассовые аппараты, собирает налоговые данные и передает эти данные в налоговую инспекцию более 20 лет. Компания входит в пятерку крупнейших ОФД в России, обслуживая 380 000 кассовых аппаратов. Управление функциями уровня FDO осуществляется через вашу личную учетную запись.
Регистрация в ЛК на сайте ofd-ya.ru
Для регистрации необходимо зайти на https://ofd-ya.ru/ и нажать кнопку «Подключиться» вверху справа. Появится форма для заполнения контактной информации.

Заполните все поля — фамилию, имя, отчество, телефон, почту и название организации / ИНН — и представитель компании свяжется с вами для уточнения деталей. Если вы согласны с ним, вы заключаете договор, который будет содержать данные для входа. Онлайн-регистрации нет.
Вход по логину в личный кабинет Ярус ОФД
Войдите — вот на этой странице: https://lk.ofd-ya.ru/. Введите имя пользователя и пароль, указанные в соглашении. Если вы забыли свой пароль, нажмите «Запомнить пароль» ниже, и сайт попросит вас ввести ваше имя пользователя. Введите свой логин — на почту придет новый временный пароль.
Основные возможности
Личный кабинет ОФД «Уровень» состоит из следующих разделов:
- Документы. Ваши контракты с ОФД.
- Налоговые документы. Раздел с письменными чеками. Вы можете отсортировать их, вы можете увидеть подробные данные по каждому, вы можете скачать конкретный чек.
- Подключено кассовое устройство. Здесь расположены все ваши колонки, если вы подключите другие, они тоже появятся здесь. Для каждой кассы вы можете увидеть идентификатор и подробные данные.
- Пользователи. В этом разделе вы можете установить роли для других пользователей. Эти пользователи должны будут создать свою личную учетную запись, после чего они смогут делать то, что вы им разрешаете: просматривать статистику, загружать налоговые документы и так далее.
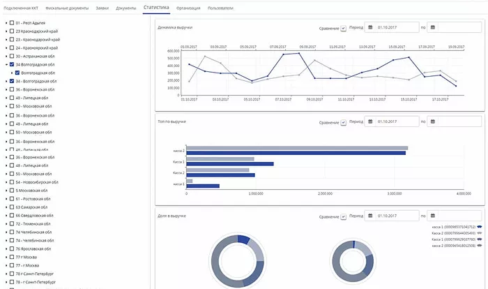
- Статистика. Подробная статистика доходов. Вы можете видеть динамику выручки, помимо выручки, доли выручки для каждой кассы. Есть фильтр по площади.
- Приложения. Ваши заявки на подключение новых кассовых аппаратов. Здесь вы можете создать вопрос, удалить его или просмотреть статус уже созданного вопроса.
- Организация. Подробная информация о вашей организации.
